Das tägliche Volumen auf den Hyperliquid-Nutzermärkten übersteigt 5 Milliarden US-Dollar

Anfang Februar erreichte das tägliche Handelsvolumen auf der Hyperliquid-Plattform HIP-3 einen Rekordwert von 5,2 Milliarden US-Dollar.
TradeXYZ bleibt der wichtigste Marktplatzanbieter und generiert fast 90 % des Umsatzes in diesem Segment. Die wichtigsten Instrumente sind Edelmetallkontrakte, Aktienindizes und Aktien.
Silber war der Wachstumstreiber: Am 5. Februar erzielten Futures auf dieses Edelmetall von TradeXYZ ein Volumen von 4,09 Milliarden US-Dollar (rund 68 % des gesamten HIP-3-Volumens). Die hohe Volatilität des Metalls zog Händler an, die nach einer Alternative zu Kryptowährungen suchten.
Ende Januar erreichte das Volumen offener Positionen für HIP-3 mit 1,06 Milliarden US-Dollar einen historischen Höchststand. 87 % der Liquidität entfielen auf TradeXYZ.
Am 10. Februar lag der Wert bei etwa 633 Millionen US-Dollar. Trotz des Rückgangs beträgt das monatliche Wachstum dieser Kennzahl immer noch 88 %.
Trotz der Korrektur hat der Hype um Edelmetalle die Wahrnehmung von Hyperliquid grundlegend verändert. Das Projekt hat die Nische des reinen Krypto-Geldbeutels hinter sich gelassen und sich zu einer universellen Plattform entwickelt: Gold und Silber gehören mittlerweile fest zu den fünf meistgehandelten Instrumenten, wie Analysten von The Block feststellten.
Die Zahlen belegen den Erfolg. Das Metallhandelsvolumen an der Hyperliquid-Börse erreichte etwa 1 % des COMEX-Volumens .
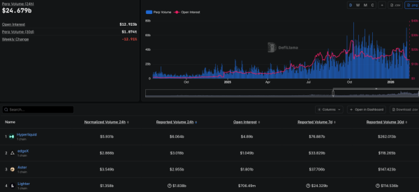
Der führende Anbieter perp-DEX behauptet souverän seine Führungsposition in diesem Segment und liegt deutlich vor Wettbewerbern wie edgeX, Aster und Lighter:

Täter-DEX-Bewertung. Quelle: DefiLlama.
Trotz einer deutlichen Korrektur bei etablierten Aktien konnte der native HYPE-Token in den letzten 30 Tagen, trotz positiver fundamentaler Indikatoren, um 16,8 % zulegen. Unterstützt wurde der Kursanstieg insbesondere durch die Implementierung des HIP-4-Standards, der die Einführung von Prognosemärkten ermöglicht.
Zur Erinnerung: Im Februar stieg der Preis von HYPE inmitten des allgemeinen Rückgangs des Kryptomarktes. Zahlreiche Experten begannen, den Vermögenswert als Instrument zur Kapitalerhaltung zu betrachten.
